MICROGRID EMS

0%

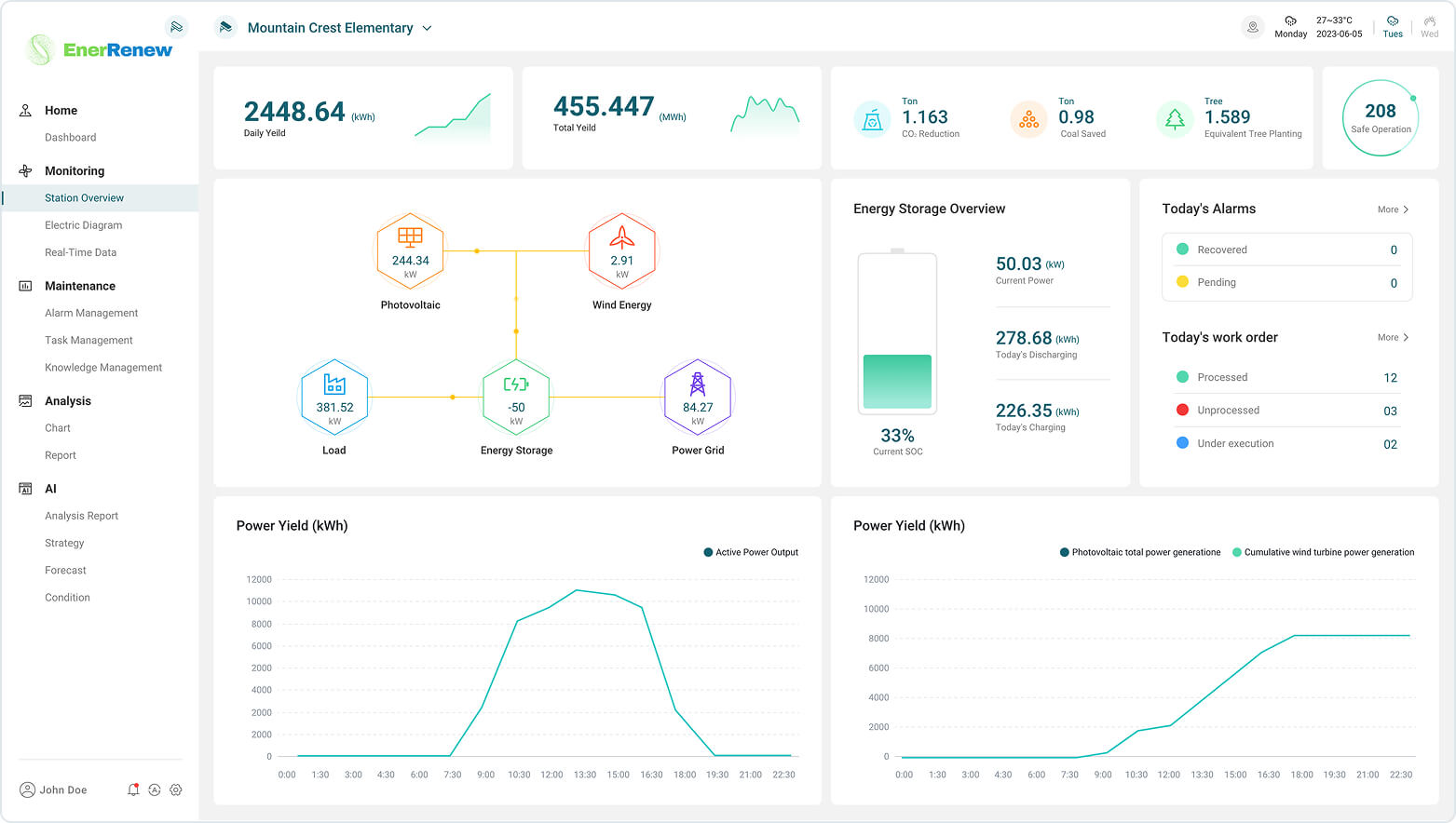
1.163

0.98

1.589

208

2448.64(kwh)

455.447(kwh)

How it works
Enabling sustainable energy production through our cutting-edge microgrid systems.
EnerRenew Around the World

Intelligent Policy Operation Supervision

01

Microgrid EMS

02
At the device layer, next-generation smart meters continuously track performance, energy production, and environmental conditions across wind turbines, solar arrays, and battery storage systems. An industrial micro-computer running advanced Energy Management Software (EMS) collects this real-time sensor data and routes it to the MEMS-Operation layer, which then sends optimized control commands back through the MEMS-Controller layer to keep the micro-grid operating at peak efficiency.

At the platform layer, the MEMS-Bastet functions as the AI-driven intelligence hub of the system. Here, intuitive dashboards and powerful visualizations give technicians a complete picture of micro-grid performance, enabling rapid decision-making and hyper-local optimization for every installation. Built-in machine learning algorithms deliver predictive maintenance, recommend automated recovery actions during extreme weather events, and time-shift energy usage to reduce peak load and maximize renewable output.

The result is a smarter, more resilient micro-grid.

AI-powered energy management ensures reliable, efficient, and scalable clean power—optimized in real time for the future of distributed energy.
EMS
Bastet
EMS
Operation
EMS
Controller